產品介紹
一、反滲透工(gong)作(zuo)原理
反滲透設(she)備又(you)稱Ro、純水(shui)設(she)(she)備、凈水(shui)設(she)(she)備、除鹽水(shui)設(she)(she)備等;反(fan)滲透設(she)(she)備對(dui)透過(guo)的物質具有選擇性的薄(bo)膜(mo)稱(cheng)為半透膜(mo),一般將(jiang)只能透過(guo)溶劑而不能透過(guo)溶質的薄(bo)膜(mo)稱(cheng)之為理想半透膜(mo),當把相同體積的稀溶液(例如淡水)和濃(nong)溶液(例如鹽水)分別置于(yu)半透(tou)(tou)(tou)(tou)膜的(de)(de)(de)兩側(ce)時(shi),稀溶(rong)(rong)(rong)液(ye)(ye)(ye)(ye)中(zhong)的(de)(de)(de)溶(rong)(rong)(rong)劑將自然穿過(guo)半透(tou)(tou)(tou)(tou)膜而自發地向濃(nong)溶(rong)(rong)(rong)液(ye)(ye)(ye)(ye)一(yi)(yi)側(ce)流(liu)動,這一(yi)(yi)現象(xiang)稱(cheng)為滲(shen)(shen)透(tou)(tou)(tou)(tou)。當滲(shen)(shen)透(tou)(tou)(tou)(tou)達(da)到平衡時(shi),濃(nong)溶(rong)(rong)(rong)液(ye)(ye)(ye)(ye)側(ce)的(de)(de)(de)液(ye)(ye)(ye)(ye)面會比(bi)稀溶(rong)(rong)(rong)液(ye)(ye)(ye)(ye)的(de)(de)(de)液(ye)(ye)(ye)(ye)面高出一(yi)(yi)定高度(du),即(ji)(ji)形成一(yi)(yi)個(ge)壓(ya)(ya)差(cha),此(ci)壓(ya)(ya)差(cha)即(ji)(ji)為滲(shen)(shen)透(tou)(tou)(tou)(tou)壓(ya)(ya)。滲(shen)(shen)透(tou)(tou)(tou)(tou)壓(ya)(ya)的(de)(de)(de)大(da)小(xiao)取決(jue)于(yu)溶(rong)(rong)(rong)液(ye)(ye)(ye)(ye)的(de)(de)(de)固(gu)有性(xing)質,即(ji)(ji)與濃(nong)溶(rong)(rong)(rong)液(ye)(ye)(ye)(ye)的(de)(de)(de)種(zhong)類、濃(nong)度(du)和(he)溫度(du)有關(guan)而與半透(tou)(tou)(tou)(tou)膜的(de)(de)(de)性(xing)質無關(guan)。若(ruo)在濃(nong)溶(rong)(rong)(rong)液(ye)(ye)(ye)(ye)一(yi)(yi)側(ce)施(shi)加一(yi)(yi)個(ge)大(da)于(yu)滲(shen)(shen)透(tou)(tou)(tou)(tou)壓(ya)(ya)的(de)(de)(de)壓(ya)(ya)力時(shi),溶(rong)(rong)(rong)劑的(de)(de)(de)流(liu)動方(fang)向將與原(yuan)來的(de)(de)(de)滲(shen)(shen)透(tou)(tou)(tou)(tou)方(fang)向相反,開(kai)始從(cong)濃(nong)溶(rong)(rong)(rong)液(ye)(ye)(ye)(ye)向稀溶(rong)(rong)(rong)液(ye)(ye)(ye)(ye)一(yi)(yi)側(ce)流(liu)動,這一(yi)(yi)過(guo)程(cheng)稱(cheng)為反滲(shen)(shen)透(tou)(tou)(tou)(tou)。

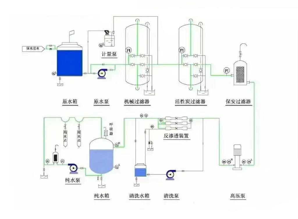
二、反(fan)滲透(tou)設備的工作流程
工藝(yi)流(liu)程為:原(yuan)水(shui)→原(yuan)水(shui)箱(xiang)→原(yuan)水(shui)泵(beng)→石英砂過濾器→活性炭過濾器→軟化器(加藥器)→精密過濾器→高壓泵(beng)→反滲(shen)透膜→凈水(shui)箱(xiang)→增壓用水(shui)點

三、反滲透設(she)備運行主(zhu)要指(zhi)標
3.1 脫鹽率(lv)(lv)和透(tou)鹽率(lv)(lv)
脫鹽率—通(tong)過反滲透膜從系(xi)統進水(shui)中去除可(ke)溶性雜(za)質濃度的百(bai)分比。
透鹽率—進(jin)水(shui)中可溶(rong)性(xing)雜質(zhi)透過膜的百分比。
脫鹽率=(1–產水(shui)含鹽(yan)量/進(jin)水含鹽量)×100%
透(tou)鹽(yan)率=100%–脫鹽率
3.2 膜元件(jian)的(de)(de)(de)脫鹽(yan)(yan)(yan)(yan)率在其(qi)制造(zao)成形時(shi)就已確定(ding),脫鹽(yan)(yan)(yan)(yan)率的(de)(de)(de)高(gao)低取(qu)決(jue)于膜元件(jian)表面超薄脫鹽(yan)(yan)(yan)(yan)層的(de)(de)(de)致密(mi)度,脫鹽(yan)(yan)(yan)(yan)層越(yue)致密(mi)脫鹽(yan)(yan)(yan)(yan)率越(yue)高(gao),同時(shi)產水量(liang)越(yue)低。反滲透對不同物質的(de)(de)(de)脫鹽(yan)(yan)(yan)(yan)率主要由物質的(de)(de)(de)結構和分子量(liang)決(jue)定(ding),對高(gao)價(jia)離子及復雜(za)單價(jia)離子的(de)(de)(de)脫鹽(yan)(yan)(yan)(yan)率可以超過99%,對(dui)單價離子如:鈉離子、鉀離子、氯(lv)離子的(de)脫(tuo)鹽率(lv)稍低,但也超(chao)過了(le)98%;對分子量大于100的有機物脫(tuo)除(chu)率也可過到(dao)98%,但對分(fen)子量(liang)小于100的有機物脫除率較低。
3.3產水量(水通量)
產水量(liang)(水通(tong)量(liang))—指(zhi)反(fan)滲透(tou)系統的產能,即單位時(shi)間內透(tou)過膜水量(liang),通常用噸/小時或(huo)加侖/天來(lai)表(biao)示。
滲透流(liu)率(lv)—滲透流(liu)率也(ye)是表示反(fan)滲透膜元件產水量的重要指標。指單位膜面積上透過液的流(liu)率,通常用加侖每(mei)平方英尺(chi)每(mei)天(GFD)表示。過高(gao)的滲透(tou)流率將導致垂直(zhi)于膜表面的水流速加(jia)快(kuai),加(jia)劇(ju)膜污染。
3.4 回(hui)收率
回(hui)收(shou)率—指膜系(xi)(xi)統中給(gei)水(shui)轉化成為產(chan)水(shui)或透過液的(de)百分比。膜系(xi)(xi)統的(de)回收率在設計時(shi)就已經確定(ding),是基(ji)于預設的(de)進水(shui)水(shui)質而(er)定(ding)的(de)。
回收率=(產水流量/進(jin)水流量(liang))×100%
四、反滲透設備進水條件
4.1 溫度條件(jian)在1到45℃之(zhi)間(jian);
4.2 pH值必須在2到(dao)11的(de)范圍之內(nei);
4.3 有機物含量(liang)(COD,mg/L)應(ying)該小于1.5;
4.4 濁度(du)(NTU)應(ying)該控制在(zai)1.0以下;
4.5 淤(yu)泥密度(du)指(zhi)數(SDI值)<4.0;
4.6 余氯(lv)含量<0.1mg/L(實際控制(zhi)在0);
4.7 鐵含(han)量(liang)(mg/L):溶(rong)氧>5mg/L時,Fe<0.05;
4.8 二(er)氧化硅含量(mg/L):濃水中SiO2<100;LSI:pHb-pHs<0;
4.9 Sr、Ba等易形成難溶(rong)鹽的離子(zi):Ipb<0.8Ksp。
若如果(guo)上述指標(biao)某一項或幾項不達(da)標(biao)時,會(hui)對(dui)反滲透膜造成以(yi)下影響:
RO反滲透(tou)膜受金屬氧化物污染;
膠體污染(ran);
反滲透膜結垢;懸浮物污堵RO反滲(shen)透膜(mo);有機(ji)物(wu)及微生物(wu)等污染,導致出水(shui)COD升(sheng)高。

五、反(fan)滲透設備(bei)應用領域
5.1制藥行業(ye)用水(shui):制藥用純(chun)化(hua)水、大(da)輸液、針劑、片(pian)劑、生(sheng)化(hua)制品、設(she)備(bei)清洗等。
5.2化工行業工藝用水: 化(hua)(hua)工產品制造用(yong)水、化(hua)(hua)妝品用(yong)水、化(hua)(hua)工循環水化(hua)(hua)肥用(yong)水等。
5.3實驗室用純水:實驗室檢驗用軟化水(shui)、純(chun)水(shui)、高純(chun)水(shui)等
5.4電子工業用超純水:集成(cheng)電路、硅(gui)晶片、顯示管、電極箔等電子元器(qi)件沖(chong)洗水。
5.5電(dian)力行業鍋爐(lu)補(bu)給水:火力(li)發電廠鍋(guo)爐(lu)、廠礦中低(di)壓鍋(guo)爐(lu)動力(li)系統。
5.6食品工(gong)業(ye)用水:飲(yin)用(yong)純凈水、飲(yin)料、啤酒(jiu)(jiu)、白酒(jiu)(jiu)、保(bao)健品等(deng)。
5.7海(hai)水苦咸水淡化:海島、艦船、海上(shang)鉆井(jing)平臺、苦咸水地區(qu)。
5.8生活飲(yin)用水:住宅小區分質供水(shui)、集團(家(jia)用)型(xing)純水(shui)機、軟水(shui)機等(deng)。
5.9其它工藝用水:汽車、家電(dian)產品涂裝(zhuang)、鍍膜玻璃(li)、精細(xi)化工(gong)、印染等。
技術咨詢:13716366206

13716366206
zcjyscl@126.com
北京市朝陽區十八里店小武基橋東