51色吧,久久精品青草社区,爆乳女仆高潮在线观看,国产大屁股视频免费区,女avwww无套白浆流出






食品加工純水設備
 瀏覽次數:2264次 更新時間:2023-11-18


產品介紹



一、反滲透工作原理(li)


反滲透設(she)備又稱Ro、純水設(she)備、凈水設(she)備、除鹽(yan)水設(she)備等;反(fan)滲(shen)透設(she)備對透(tou)過的(de)物質具有選擇性的(de)薄膜稱為半(ban)透(tou)膜,一般將(jiang)只能透(tou)過溶(rong)劑(ji)而不(bu)能透(tou)過溶(rong)質的(de)薄膜稱之為理想(xiang)半(ban)透(tou)膜,當(dang)把(ba)相同(tong)體(ti)積的(de)稀溶(rong)液(例如(ru)淡水)和濃溶(rong)液(例如鹽水)分別置于(yu)半透(tou)(tou)膜的(de)(de)(de)兩側(ce)(ce)時,稀(xi)溶液(ye)(ye)(ye)(ye)中的(de)(de)(de)溶劑將自然(ran)穿過(guo)半透(tou)(tou)膜而自發地向(xiang)濃溶液(ye)(ye)(ye)(ye)一側(ce)(ce)流(liu)動(dong),這一現象稱(cheng)為滲(shen)透(tou)(tou)。當滲(shen)透(tou)(tou)達(da)到(dao)平衡時,濃溶液(ye)(ye)(ye)(ye)側(ce)(ce)的(de)(de)(de)液(ye)(ye)(ye)(ye)面會比稀(xi)溶液(ye)(ye)(ye)(ye)的(de)(de)(de)液(ye)(ye)(ye)(ye)面高出(chu)一定高度,即(ji)形成(cheng)一個壓(ya)差,此壓(ya)差即(ji)為滲(shen)透(tou)(tou)壓(ya)。滲(shen)透(tou)(tou)壓(ya)的(de)(de)(de)大(da)小取決于(yu)溶液(ye)(ye)(ye)(ye)的(de)(de)(de)固有(you)性質,即(ji)與(yu)濃溶液(ye)(ye)(ye)(ye)的(de)(de)(de)種(zhong)類、濃度和溫度有(you)關(guan)而與(yu)半透(tou)(tou)膜的(de)(de)(de)性質無關(guan)。若在濃溶液(ye)(ye)(ye)(ye)一側(ce)(ce)施加一個大(da)于(yu)滲(shen)透(tou)(tou)壓(ya)的(de)(de)(de)壓(ya)力時,溶劑的(de)(de)(de)流(liu)動(dong)方(fang)向(xiang)將與(yu)原(yuan)來的(de)(de)(de)滲(shen)透(tou)(tou)方(fang)向(xiang)相反(fan),開(kai)始(shi)從濃溶液(ye)(ye)(ye)(ye)向(xiang)稀(xi)溶液(ye)(ye)(ye)(ye)一側(ce)(ce)流(liu)動(dong),這一過(guo)程稱(cheng)為反(fan)滲(shen)透(tou)(tou)。



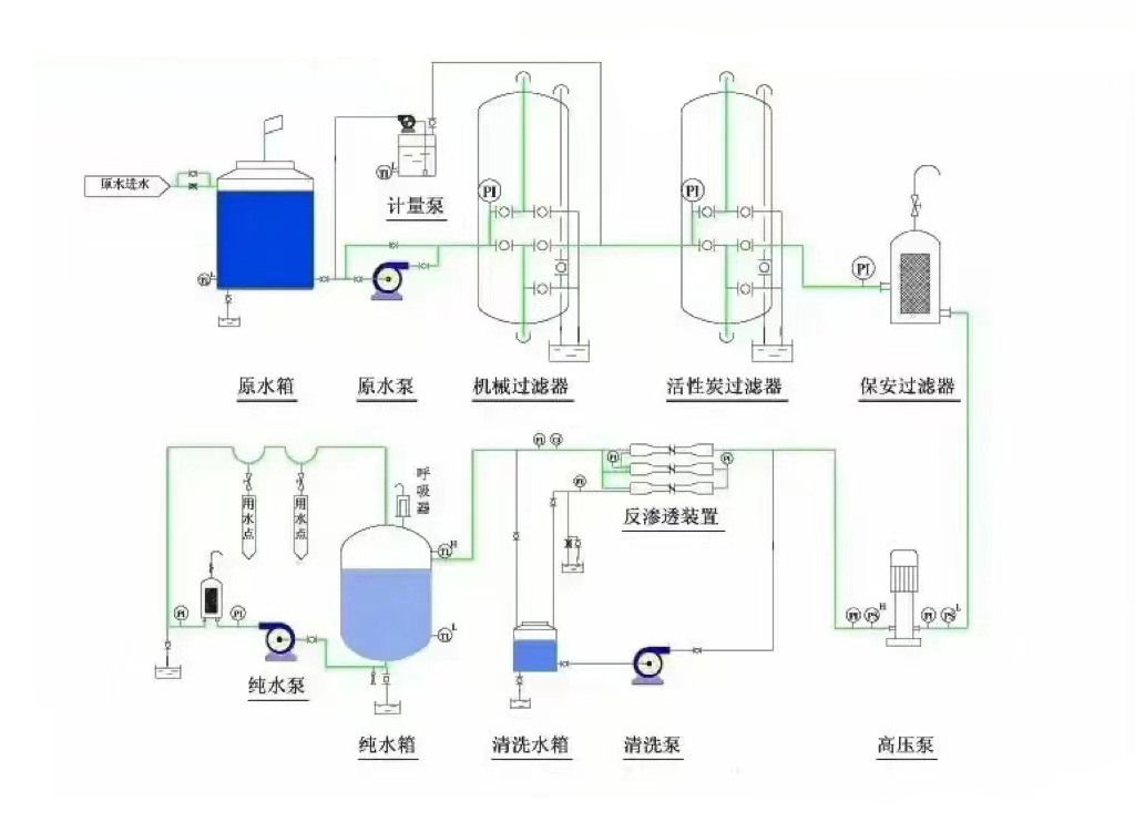
二、反滲透設備的工作流程


       工藝流程為:原(yuan)水(shui)(shui)(shui)→原(yuan)水(shui)(shui)(shui)箱→原(yuan)水(shui)(shui)(shui)泵→石英砂過濾(lv)(lv)器(qi)(qi)→活性(xing)炭過濾(lv)(lv)器(qi)(qi)→軟(ruan)化器(qi)(qi)(加藥器(qi)(qi))→精密過濾(lv)(lv)器(qi)(qi)→高壓(ya)泵→反滲透膜→凈(jing)水(shui)(shui)(shui)箱→增壓(ya)用水(shui)(shui)(shui)點




三、反滲透(tou)設備運行主(zhu)要指(zhi)標


3.1 脫鹽(yan)(yan)率(lv)和透鹽(yan)(yan)率(lv)

脫鹽率通過反(fan)滲透膜(mo)從系統進水(shui)中去(qu)除(chu)可溶性雜質濃度的百分比。

透(tou)鹽率進(jin)水中可溶性(xing)雜(za)質透過膜的百分比。

脫鹽率=(1–產水含鹽(yan)量/進水(shui)含(han)鹽(yan)量(liang))×100%

透鹽(yan)率(lv)=100%–脫鹽率

3.2 膜元件(jian)的(de)脫鹽(yan)(yan)率(lv)在其(qi)制造成形時(shi)就已(yi)確定,脫鹽(yan)(yan)率(lv)的(de)高(gao)低取決于膜元件(jian)表(biao)面超薄(bo)脫鹽(yan)(yan)層(ceng)的(de)致(zhi)密(mi)(mi)度,脫鹽(yan)(yan)層(ceng)越(yue)致(zhi)密(mi)(mi)脫鹽(yan)(yan)率(lv)越(yue)高(gao),同時(shi)產水量越(yue)低。反(fan)滲透對不同物(wu)質的(de)脫鹽(yan)(yan)率(lv)主要(yao)由物(wu)質的(de)結構(gou)和分子量決定,對高(gao)價離(li)子及(ji)復雜單價離(li)子的(de)脫鹽(yan)(yan)率(lv)可(ke)以超過99%,對(dui)單價(jia)離子如:鈉(na)離子、鉀離子、氯離子的脫鹽率稍低,但(dan)也(ye)超過了(le)98%;對分子量大于100的有(you)機物脫除(chu)率也可過到98%,但對分(fen)子量小(xiao)于100的有(you)機(ji)物脫(tuo)除率較低。

3.3產水(shui)量(liang)(水(shui)通量)

產(chan)水(shui)量(水通量)—指反滲透系統(tong)的產(chan)能,即單位時間內透過膜水量,通常用噸/小時(shi)或加侖(lun)/天(tian)來表示。

滲透(tou)流率(lv)滲透(tou)流(liu)率也是(shi)表示反滲透(tou)膜元件產水量的重要指標。指單(dan)位膜面積上透(tou)過液的流(liu)率,通(tong)常用加侖每平方英(ying)尺每天(GFD)表示。過(guo)高的滲透流(liu)(liu)率將導(dao)致(zhi)垂直于膜表面的水流(liu)(liu)速加快,加劇膜污染(ran)。

3.4 回收率(lv)

回收率指膜(mo)系(xi)統中給水(shui)轉化(hua)成為產水(shui)或透過液的(de)(de)百分比(bi)。膜(mo)系(xi)統的(de)(de)回(hui)收率在設計時就已經確定,是基(ji)于預設的(de)(de)進水(shui)水(shui)質(zhi)而定的(de)(de)。

回收率=(產水流量/進水流量)×100%



四、反滲透設(she)備進水(shui)條件


4.1  溫度條件(jian)在145℃之間;

4.2  pH值必(bi)須在2到(dao)11的范圍之內;

4.3    有機(ji)物(wu)含量(CODmg/L)應該(gai)小于(yu)1.5;

4.4     濁(zhuo)度(NTU)應(ying)該控制在1.0以(yi)下;

4.5      淤泥密度指數(shu)(SDI)<4.0;

4.6     余氯(lv)含量<0.1mg/L(實際控(kong)制(zhi)在(zai)0);

4.7     鐵(tie)含量(mg/L):溶氧(yang)>5mg/L時,Fe<0.05;

4.8      二氧化硅含量(mg/L):濃水中SiO2<100;LSIpHb-pHs<0;

4.9   SrBa等易形成(cheng)難溶鹽的離子:Ipb<0.8Ksp

若如果上述指標(biao)(biao)某一項或幾項不達標(biao)(biao)時,會對反滲透膜(mo)造(zao)成以下影響:

RO反滲透膜受金屬氧化物(wu)污染(ran);

膠體污(wu)染;

反滲透(tou)膜結垢;懸浮物污堵RO反滲透膜;有機物及微生物等污染,導致(zhi)出水COD升高。


五、反滲(shen)透設備應用領域(yu)


5.1制藥(yao)行業用水:制藥用純化(hua)水、大輸液、針劑、片劑、生化(hua)制品、設備清洗等(deng)。

5.2化工(gong)行(xing)業工(gong)藝用水:  化工產品(pin)制造用水(shui)(shui)、化妝品(pin)用水(shui)(shui)、化工循環水(shui)(shui)化肥用水(shui)(shui)等。

5.3實驗室用純水(shui):實驗室檢(jian)驗用軟化(hua)水(shui)、純水(shui)、高(gao)純水(shui)等

5.4電子工業用超純水:集成(cheng)電(dian)路(lu)、硅晶片、顯(xian)示管、電(dian)極箔(bo)等電(dian)子元(yuan)器件沖洗水。

5.5電力行(xing)業(ye)鍋(guo)爐補給水:火力發電廠鍋(guo)爐、廠礦中低壓鍋(guo)爐動(dong)力系統。

5.6食品(pin)工業用水:飲用純凈水(shui)、飲料、啤酒(jiu)、白酒(jiu)、保健(jian)品等。

5.7海水苦咸水淡化:海島、艦船、海上(shang)鉆井平臺(tai)、苦咸水地區。

5.8生活飲用水(shui):住宅(zhai)小(xiao)區分(fen)質供(gong)水、集團(家用(yong))型(xing)純水機、軟水機等。

5.9其它工藝(yi)用水(shui):汽車、家電產品涂裝、鍍膜(mo)玻璃、精細化工、印(yin)染等。


技術咨詢:13716366206


上一篇:直飲水入戶設備
下一篇:沒有了


FLECK軟化水設備 13716366206 zcjyscl@126.com 北京市朝陽區十八里店小武基橋東

版(ban)權所有(you):北京中創建源環保(bao)有(you)限公司     技(ji)術支持: