51色吧,久久精品青草社区,爆乳女仆高潮在线观看,国产大屁股视频免费区,女avwww无套白浆流出






印染化工純水設備
 瀏覽次數:2247次 更新時間:2023-11-18


產品介紹



一、反滲透工作(zuo)原(yuan)理


反滲透設備又(you)稱(cheng)Ro、純水設(she)備(bei)、凈水設(she)備(bei)、除(chu)鹽水設(she)備(bei)等;反滲(shen)透設(she)備(bei)對(dui)透(tou)過(guo)的物質具(ju)有選(xuan)擇性的薄膜稱為半(ban)透(tou)膜,一般將只能透(tou)過(guo)溶(rong)劑而不能透(tou)過(guo)溶(rong)質的薄膜稱之(zhi)為理想半(ban)透(tou)膜,當把相同體積(ji)的稀溶(rong)液(例如淡水)和濃溶液(ye)(例如鹽水)分別(bie)置于半透(tou)(tou)(tou)(tou)膜的兩(liang)側(ce)時(shi),稀(xi)溶(rong)液(ye)(ye)中的溶(rong)劑(ji)將(jiang)自然(ran)穿過半透(tou)(tou)(tou)(tou)膜而自發地向(xiang)濃(nong)溶(rong)液(ye)(ye)一(yi)側(ce)流(liu)動,這一(yi)現象稱(cheng)為(wei)滲(shen)(shen)透(tou)(tou)(tou)(tou)。當滲(shen)(shen)透(tou)(tou)(tou)(tou)達(da)到平衡時(shi),濃(nong)溶(rong)液(ye)(ye)側(ce)的液(ye)(ye)面會比稀(xi)溶(rong)液(ye)(ye)的液(ye)(ye)面高出一(yi)定(ding)高度,即(ji)形成一(yi)個壓差,此壓差即(ji)為(wei)滲(shen)(shen)透(tou)(tou)(tou)(tou)壓。滲(shen)(shen)透(tou)(tou)(tou)(tou)壓的大(da)小取決于溶(rong)液(ye)(ye)的固有性質(zhi),即(ji)與(yu)濃(nong)溶(rong)液(ye)(ye)的種類、濃(nong)度和溫度有關(guan)而與(yu)半透(tou)(tou)(tou)(tou)膜的性質(zhi)無關(guan)。若在(zai)濃(nong)溶(rong)液(ye)(ye)一(yi)側(ce)施(shi)加一(yi)個大(da)于滲(shen)(shen)透(tou)(tou)(tou)(tou)壓的壓力(li)時(shi),溶(rong)劑(ji)的流(liu)動方向(xiang)將(jiang)與(yu)原來(lai)的滲(shen)(shen)透(tou)(tou)(tou)(tou)方向(xiang)相反(fan)(fan),開始從濃(nong)溶(rong)液(ye)(ye)向(xiang)稀(xi)溶(rong)液(ye)(ye)一(yi)側(ce)流(liu)動,這一(yi)過程稱(cheng)為(wei)反(fan)(fan)滲(shen)(shen)透(tou)(tou)(tou)(tou)。



二、反(fan)滲透設備的(de)工作(zuo)流程


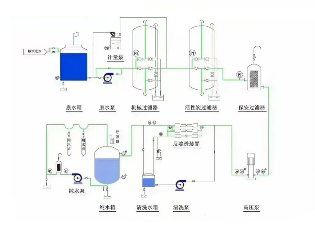
       工藝流(liu)程為:原水(shui)(shui)→原水(shui)(shui)箱(xiang)→原水(shui)(shui)泵(beng)→石英砂(sha)過濾器(qi)→活性炭過濾器(qi)→軟化(hua)器(qi)(加藥(yao)器(qi))→精密過濾器(qi)→高壓泵(beng)→反滲透膜→凈水(shui)(shui)箱(xiang)→增(zeng)壓用水(shui)(shui)點



三、反滲透設備運行主要指標


3.1 脫鹽(yan)率和透(tou)鹽(yan)率

脫鹽率通過反滲透膜(mo)從系統進水中去除可溶性雜質濃度的百分(fen)比。

透鹽率進水中可溶性雜(za)質透過膜(mo)的百分比。

脫(tuo)鹽(yan)率(lv)=(1–產水(shui)含鹽量/進水(shui)含鹽量)×100%

透(tou)鹽率=100%–脫鹽率

3.2 膜(mo)(mo)元(yuan)件的(de)脫(tuo)鹽(yan)(yan)率(lv)在其制造成形時就已(yi)確定(ding),脫(tuo)鹽(yan)(yan)率(lv)的(de)高(gao)低取決于膜(mo)(mo)元(yuan)件表面超(chao)(chao)薄脫(tuo)鹽(yan)(yan)層的(de)致密度,脫(tuo)鹽(yan)(yan)層越致密脫(tuo)鹽(yan)(yan)率(lv)越高(gao),同(tong)時產水量越低。反滲透對不同(tong)物質的(de)脫(tuo)鹽(yan)(yan)率(lv)主(zhu)要由物質的(de)結構(gou)和分子(zi)量決定(ding),對高(gao)價離子(zi)及復(fu)雜單價離子(zi)的(de)脫(tuo)鹽(yan)(yan)率(lv)可以超(chao)(chao)過99%,對單價(jia)離子(zi)如(ru):鈉離子(zi)、鉀離子(zi)、氯(lv)離子(zi)的脫鹽(yan)率稍低,但也超過了98%;對分子量大于100的(de)有機物脫(tuo)除(chu)率(lv)也(ye)可過到98%,但對(dui)分子(zi)量小(xiao)于100的有機物脫(tuo)除率較低(di)。

3.3產水量(水通量)

產(chan)水量(水通量)—指反滲(shen)透系統的產能,即單位時間內透過膜水量,通(tong)常用噸/小(xiao)時或加侖/天來表示。

滲透(tou)流率(lv)滲透流率也是(shi)表(biao)示反滲透膜元件產(chan)水量的重要指(zhi)標(biao)。指(zhi)單位(wei)膜面積上透過液的流率,通常用加侖每(mei)平方英尺(chi)每(mei)天(GFD)表示。過高的(de)(de)滲透流率(lv)將導致垂直于膜(mo)表面的(de)(de)水流速加(jia)快,加(jia)劇膜(mo)污染(ran)。

3.4 回收率

回收率指膜(mo)系統中給水(shui)轉化成(cheng)為(wei)產水(shui)或透過液的(de)百分比。膜(mo)系統的(de)回收率(lv)在設(she)計時就已(yi)經確定,是(shi)基于(yu)預(yu)設(she)的(de)進水(shui)水(shui)質而定的(de)。

回收率=(產水(shui)流量(liang)/進水流量(liang))×100%


四、反(fan)滲(shen)透設(she)備進水(shui)條件


4.1  溫度(du)條件在145℃之間;

4.2  pH值必須在2到(dao)11的(de)范圍之(zhi)內(nei);

4.3    有機(ji)物含量(CODmg/L)應該小(xiao)于1.5;

4.4     濁(zhuo)度(NTU)應該控制(zhi)在1.0以下;

4.5      淤泥(ni)密度指(zhi)數(SDI)<4.0;

4.6     余氯含量(liang)<0.1mg/L(實際(ji)控制在0);

4.7     鐵含量(mg/L):溶氧>5mg/L時,Fe<0.05;

4.8      二氧化硅含(han)量(mg/L):濃水中SiO2<100;LSIpHb-pHs<0;

4.9   SrBa等易形成難(nan)溶鹽的(de)離子(zi):Ipb<0.8Ksp

若如(ru)果上述指標某(mou)一項或幾項不(bu)達標時,會(hui)對(dui)反滲透膜造成以下(xia)影響:

RO反滲透膜受金屬氧化(hua)物污染;

膠體污染;

反滲(shen)透膜(mo)結垢;懸浮(fu)物污堵RO反滲(shen)透膜;有機物(wu)及微生(sheng)物(wu)等(deng)污染,導致出水COD升高。



五、反(fan)滲透設備應用領域


5.1制藥行業用水:制藥用純化(hua)水(shui)、大輸液、針劑、片劑、生化(hua)制品、設備清洗等。

5.2化(hua)工行(xing)業(ye)工藝(yi)用水:  化工產品制(zhi)造用(yong)(yong)水(shui)(shui)、化妝品用(yong)(yong)水(shui)(shui)、化工循環水(shui)(shui)化肥用(yong)(yong)水(shui)(shui)等。

5.3實驗室(shi)用純水:實驗室檢驗用軟化水、純水、高純水等(deng)

5.4電子工業用超純水:集成電路(lu)、硅晶(jing)片(pian)、顯示(shi)管、電極箔等電子元器件沖洗水。

5.5電力行業鍋爐補給(gei)水:火力發電廠(chang)鍋(guo)爐(lu)、廠(chang)礦中(zhong)低壓鍋(guo)爐(lu)動力系(xi)統。

5.6食(shi)品工業用(yong)水(shui):飲用純凈水、飲料、啤酒(jiu)、白酒(jiu)、保(bao)健品等。

5.7海水苦咸水淡(dan)化:海島(dao)、艦船、海上鉆(zhan)井平臺、苦咸水地區。

5.8生活(huo)飲(yin)用水(shui):住宅(zhai)小區(qu)分質供(gong)水、集團(家用)型純水機、軟水機等。

5.9其它工藝用(yong)水(shui):汽(qi)車、家(jia)電產品涂裝(zhuang)、鍍(du)膜(mo)玻(bo)璃(li)、精細化(hua)工、印染等。


技術咨詢:13716366206



上一篇(pian):生產生活用水設備
下(xia)一篇:直飲水入戶設備


FLECK軟化水設備 13716366206 zcjyscl@126.com 北京市朝陽區十八里店小武基橋東

版權所有:北(bei)京中創建源環保有限公司(si)     技術支持: