產品介紹
一、反滲透工作原理(li)
反滲透設備又稱Ro、純水設備(bei)、凈水設備(bei)、除鹽水設備(bei)等;反(fan)滲透設備(bei)對透(tou)過(guo)(guo)的(de)(de)物質具(ju)有選擇性的(de)(de)薄(bo)膜稱(cheng)為半透(tou)膜,一般將只能透(tou)過(guo)(guo)溶劑而不能透(tou)過(guo)(guo)溶質的(de)(de)薄(bo)膜稱(cheng)之為理想半透(tou)膜,當把相(xiang)同體積的(de)(de)稀溶液(例如淡水)和濃溶液(例如鹽水)分別(bie)置于(yu)半(ban)透(tou)(tou)膜(mo)的兩側(ce)時,稀溶(rong)液(ye)中的溶(rong)劑將自然穿過(guo)半(ban)透(tou)(tou)膜(mo)而(er)自發地向(xiang)濃(nong)溶(rong)液(ye)一(yi)(yi)側(ce)流動(dong)(dong)(dong),這(zhe)(zhe)一(yi)(yi)現象稱為(wei)滲(shen)透(tou)(tou)。當滲(shen)透(tou)(tou)達到(dao)平衡時,濃(nong)溶(rong)液(ye)側(ce)的液(ye)面會比稀溶(rong)液(ye)的液(ye)面高出一(yi)(yi)定高度,即形成一(yi)(yi)個壓(ya)(ya)(ya)差(cha),此壓(ya)(ya)(ya)差(cha)即為(wei)滲(shen)透(tou)(tou)壓(ya)(ya)(ya)。滲(shen)透(tou)(tou)壓(ya)(ya)(ya)的大小取決于(yu)溶(rong)液(ye)的固(gu)有性質,即與(yu)濃(nong)溶(rong)液(ye)的種類、濃(nong)度和溫度有關而(er)與(yu)半(ban)透(tou)(tou)膜(mo)的性質無關。若(ruo)在(zai)濃(nong)溶(rong)液(ye)一(yi)(yi)側(ce)施加一(yi)(yi)個大于(yu)滲(shen)透(tou)(tou)壓(ya)(ya)(ya)的壓(ya)(ya)(ya)力時,溶(rong)劑的流動(dong)(dong)(dong)方向(xiang)將與(yu)原來的滲(shen)透(tou)(tou)方向(xiang)相反,開(kai)始從濃(nong)溶(rong)液(ye)向(xiang)稀溶(rong)液(ye)一(yi)(yi)側(ce)流動(dong)(dong)(dong),這(zhe)(zhe)一(yi)(yi)過(guo)程稱為(wei)反滲(shen)透(tou)(tou)。

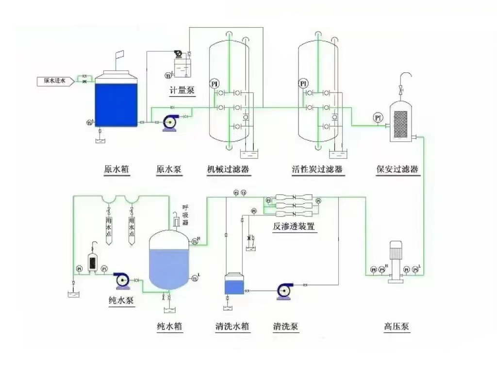
二、反滲透設備的工作流程
工藝(yi)流(liu)程為:原水(shui)(shui)(shui)→原水(shui)(shui)(shui)箱(xiang)→原水(shui)(shui)(shui)泵→石英(ying)砂過濾(lv)器→活性炭(tan)過濾(lv)器→軟化器(加藥(yao)器)→精密過濾(lv)器→高(gao)壓泵→反(fan)滲透膜(mo)→凈水(shui)(shui)(shui)箱(xiang)→增壓用水(shui)(shui)(shui)點(dian)

三、反滲(shen)透設備運行(xing)主要指標
3.1 脫鹽率和(he)透鹽率
脫鹽率—通過反滲透膜從系統(tong)進(jin)水中去除可溶性雜質濃度的百分比。
透鹽(yan)率—進水(shui)中可溶性(xing)雜質透過膜的百(bai)分比(bi)。
脫(tuo)鹽(yan)率=(1–產水含(han)鹽量/進水含鹽量)×100%
透鹽(yan)率=100%–脫鹽率
3.2 膜(mo)元(yuan)件的(de)脫(tuo)鹽(yan)率(lv)在其(qi)制造成形時就(jiu)已(yi)確定,脫(tuo)鹽(yan)率(lv)的(de)高(gao)低(di)取決于膜(mo)元(yuan)件表面超(chao)薄脫(tuo)鹽(yan)層的(de)致密度,脫(tuo)鹽(yan)層越致密脫(tuo)鹽(yan)率(lv)越高(gao),同(tong)時產水量越低(di)。反滲透對不(bu)同(tong)物質的(de)脫(tuo)鹽(yan)率(lv)主要由物質的(de)結(jie)構和分子(zi)量決定,對高(gao)價離(li)子(zi)及復雜單價離(li)子(zi)的(de)脫(tuo)鹽(yan)率(lv)可以超(chao)過99%,對單價(jia)離子(zi)如(ru):鈉離子(zi)、鉀(jia)離子(zi)、氯離子(zi)的脫(tuo)鹽(yan)率稍低,但(dan)也超過了98%;對分(fen)子量大于100的(de)有(you)機物脫除率也可過(guo)到98%,但對(dui)分(fen)子量小于100的有機物脫除率較低。
3.3產(chan)水(shui)量(水通量)
產水量(水通(tong)量)—指反滲透系統的產能,即單(dan)位時間內(nei)透過膜水(shui)量(liang),通常用噸/小時或加(jia)侖(lun)/天來表(biao)示。
滲透流率(lv)—滲透(tou)流(liu)率(lv)也是表(biao)示反滲透(tou)膜元件產水量的重(zhong)要(yao)指標。指單位(wei)膜面積上透(tou)過液的流(liu)率(lv),通常(chang)用加(jia)侖每平方英尺每天(GFD)表(biao)示。過高的滲透流(liu)率將(jiang)導致垂直于(yu)膜表(biao)面的水流(liu)速加(jia)快,加(jia)劇膜污(wu)染。
3.4 回(hui)收率
回收(shou)率—指膜系統(tong)中給水轉化成為產(chan)水或透(tou)過液的百分比。膜系統(tong)的回收率在設計時就已經確定,是基于預(yu)設的進水水質(zhi)而定的。
回收率=(產(chan)水流量/進水(shui)流量(liang))×100%
四(si)、反滲透設備進(jin)水條件
4.1 溫度條(tiao)件在(zai)1到45℃之間(jian);
4.2 pH值必須在2到(dao)11的(de)范圍之內;
4.3 有機物含量(COD,mg/L)應(ying)該小于(yu)1.5;
4.4 濁度(NTU)應該(gai)控制在1.0以下(xia);
4.5 淤泥密(mi)度(du)指數(SDI值(zhi))<4.0;
4.6 余氯含(han)量(liang)<0.1mg/L(實際控(kong)制在0);
4.7 鐵含量(mg/L):溶氧(yang)>5mg/L時,Fe<0.05;
4.8 二氧化硅(gui)含(han)量(mg/L):濃水(shui)中(zhong)SiO2<100;LSI:pHb-pHs<0;
4.9 Sr、Ba等易(yi)形成難溶鹽的離子:Ipb<0.8Ksp。
若如(ru)果上述指(zhi)標某一項(xiang)或(huo)幾項(xiang)不(bu)達標時(shi),會對反滲透膜造成以下(xia)影響:
RO反(fan)滲透(tou)膜受金屬(shu)氧(yang)化物(wu)污染(ran);
膠體污染(ran);
反滲透膜結垢;懸(xuan)浮物(wu)污(wu)堵RO反滲透膜;有(you)機物(wu)及(ji)微(wei)生物(wu)等污染(ran),導致出水COD升高。

五、反滲透設備(bei)應用領域
5.1制藥行業用(yong)水:制藥用純化水、大輸(shu)液、針劑、片劑、生化制品、設備清洗等。
5.2化工(gong)行(xing)業(ye)工(gong)藝用水: 化工(gong)(gong)產(chan)品(pin)制造用水、化妝品(pin)用水、化工(gong)(gong)循環水化肥用水等。
5.3實驗室用純水:實驗(yan)室檢(jian)驗(yan)用軟化水(shui)(shui)、純水(shui)(shui)、高純水(shui)(shui)等
5.4電子工業用超純(chun)水(shui):集成電路、硅晶片、顯示管(guan)、電極箔等電子元器件(jian)沖洗水(shui)。
5.5電力行業(ye)鍋爐(lu)補給水:火力(li)發電廠(chang)鍋爐(lu)、廠(chang)礦中(zhong)低壓鍋爐(lu)動力(li)系統。
5.6食(shi)品工業用水(shui):飲用純凈(jing)水、飲料、啤酒、白酒、保(bao)健品等(deng)。
5.7海水苦咸水淡化:海(hai)(hai)島、艦船、海(hai)(hai)上鉆井平臺、苦咸水地區。
5.8生(sheng)活飲用(yong)水(shui):住宅小區(qu)分(fen)質供水、集團(家用)型純(chun)水機、軟(ruan)水機等(deng)。
5.9其(qi)它工(gong)藝(yi)用水:汽(qi)車、家(jia)電產品涂裝(zhuang)、鍍(du)膜玻璃、精(jing)細化工、印染等。
技術咨詢:13716366206

13716366206
zcjyscl@126.com
北京市朝陽區十八里店小武基橋東