51色吧,久久精品青草社区,爆乳女仆高潮在线观看,国产大屁股视频免费区,女avwww无套白浆流出






火電廠除鹽水設備
 瀏覽次數:2451次 更新時間:2023-11-18



產品介紹


一(yi)、反(fan)滲透工作原理


反(fan)滲透設備又稱Ro、純水設備(bei)(bei)(bei)(bei)、凈水設備(bei)(bei)(bei)(bei)、除(chu)鹽水設備(bei)(bei)(bei)(bei)等;反滲(shen)透(tou)設備(bei)(bei)(bei)(bei)對透過(guo)的物質具有選擇性(xing)的薄(bo)(bo)膜(mo)稱為(wei)半(ban)透膜(mo),一般(ban)將只(zhi)能透過(guo)溶(rong)劑而不能透過(guo)溶(rong)質的薄(bo)(bo)膜(mo)稱之為(wei)理想半(ban)透膜(mo),當把(ba)相同體積(ji)的稀溶(rong)液(例如淡水)和(he)濃溶液(例如鹽水)分別置于(yu)半透(tou)膜的(de)(de)兩側(ce)時,稀(xi)溶(rong)液(ye)中的(de)(de)溶(rong)劑將(jiang)自(zi)然穿過半透(tou)膜而自(zi)發地(di)向(xiang)濃(nong)(nong)溶(rong)液(ye)一側(ce)流動,這一現象(xiang)稱為(wei)滲(shen)透(tou)。當(dang)滲(shen)透(tou)達到平衡時,濃(nong)(nong)溶(rong)液(ye)側(ce)的(de)(de)液(ye)面會比稀(xi)溶(rong)液(ye)的(de)(de)液(ye)面高出一定(ding)高度(du)(du),即(ji)形成(cheng)一個(ge)壓(ya)(ya)差,此(ci)壓(ya)(ya)差即(ji)為(wei)滲(shen)透(tou)壓(ya)(ya)。滲(shen)透(tou)壓(ya)(ya)的(de)(de)大小取決于(yu)溶(rong)液(ye)的(de)(de)固有性質,即(ji)與濃(nong)(nong)溶(rong)液(ye)的(de)(de)種類(lei)、濃(nong)(nong)度(du)(du)和溫(wen)度(du)(du)有關(guan)而與半透(tou)膜的(de)(de)性質無(wu)關(guan)。若在濃(nong)(nong)溶(rong)液(ye)一側(ce)施加一個(ge)大于(yu)滲(shen)透(tou)壓(ya)(ya)的(de)(de)壓(ya)(ya)力時,溶(rong)劑的(de)(de)流動方向(xiang)將(jiang)與原來的(de)(de)滲(shen)透(tou)方向(xiang)相(xiang)反,開(kai)始從濃(nong)(nong)溶(rong)液(ye)向(xiang)稀(xi)溶(rong)液(ye)一側(ce)流動,這一過程稱為(wei)反滲(shen)透(tou)。




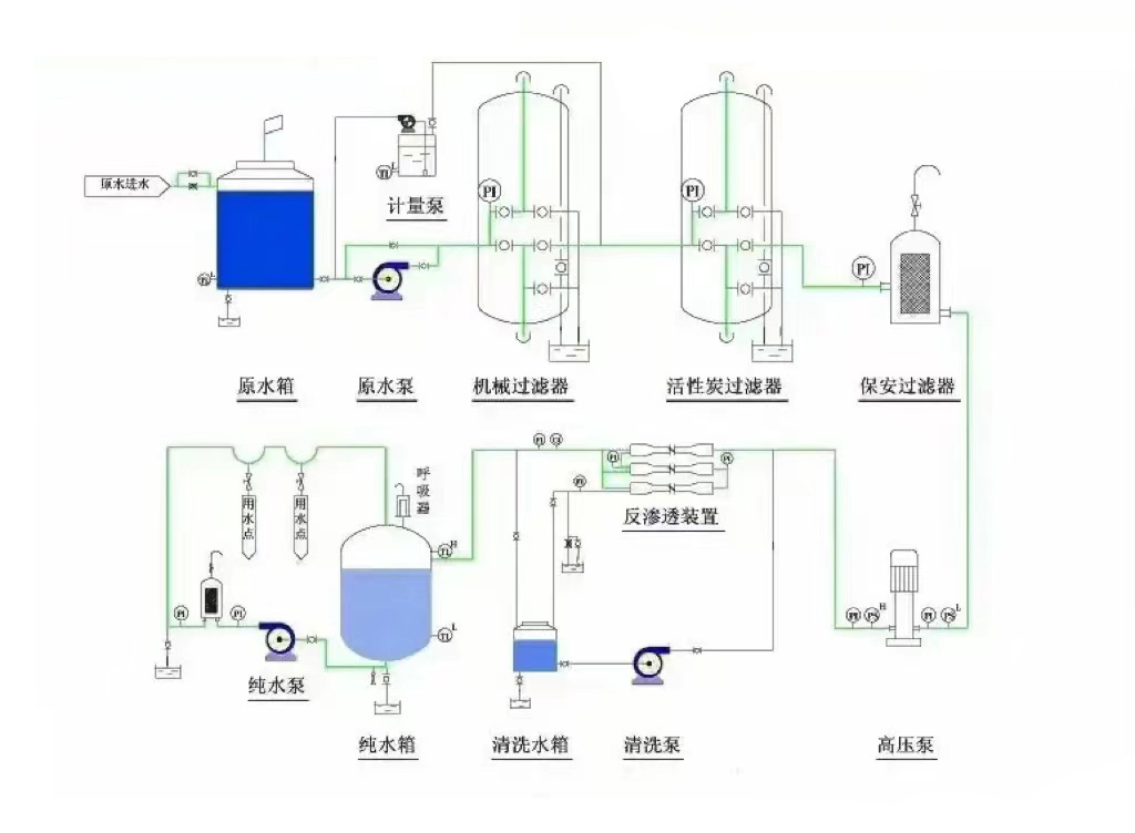
二、反滲透設備的工作流程


       工藝流程(cheng)為:原水(shui)→原水(shui)箱→原水(shui)泵(beng)→石英(ying)砂過濾(lv)(lv)器→活性(xing)炭過濾(lv)(lv)器→軟化(hua)器(加(jia)藥器)→精密過濾(lv)(lv)器→高壓泵(beng)→反滲透膜→凈水(shui)箱→增壓用(yong)水(shui)點








三、反滲透(tou)設備運行主要指標


3.1 脫鹽率和(he)透鹽率

脫鹽率通過(guo)反滲透膜從系(xi)統進(jin)水(shui)中去除可(ke)溶性雜質濃度的百分(fen)比。

透鹽率(lv)進水中可(ke)溶性雜質透過膜的百分比。

脫鹽率=(1–產(chan)水含(han)鹽量/進水含鹽量)×100%

透(tou)鹽率=100%–脫鹽(yan)率

3.2 膜(mo)元件的脫(tuo)(tuo)鹽率(lv)(lv)(lv)在其制(zhi)造(zao)成形時就已確(que)定,脫(tuo)(tuo)鹽率(lv)(lv)(lv)的高低(di)取決(jue)于膜(mo)元件表面超薄脫(tuo)(tuo)鹽層的致密度,脫(tuo)(tuo)鹽層越致密脫(tuo)(tuo)鹽率(lv)(lv)(lv)越高,同(tong)時產水量越低(di)。反滲透對不同(tong)物質的脫(tuo)(tuo)鹽率(lv)(lv)(lv)主要由物質的結構和分子(zi)量決(jue)定,對高價離(li)子(zi)及(ji)復(fu)雜單價離(li)子(zi)的脫(tuo)(tuo)鹽率(lv)(lv)(lv)可以超過99%,對單價(jia)離(li)子如:鈉離(li)子、鉀離(li)子、氯離(li)子的脫鹽率(lv)稍低,但也超過了98%;對分子量(liang)大(da)于100的有(you)機物脫除率也可過到98%,但對分子量小于(yu)100的有機物脫除率較低。

3.3 產水量(水通量)

產水量(水通量)—指反滲透(tou)系統的(de)產能,即(ji)單位時間內透(tou)過膜水(shui)量,通(tong)常用噸(dun)/小時或(huo)加(jia)侖/天來表示。

滲透流率滲透(tou)流率也是(shi)表示反滲透(tou)膜元件產水量(liang)的重(zhong)要指標。指單位膜面(mian)積上透(tou)過液的流率,通常用加侖每平方英尺每天(GFD)表(biao)示。過高(gao)的滲透(tou)流率將導致垂直于(yu)膜(mo)表(biao)面的水流速加快(kuai),加劇(ju)膜(mo)污染(ran)。

3.4 回收率(lv)

回收率(lv)指膜系統中(zhong)給(gei)水(shui)轉化成為產水(shui)或透過液的(de)百分比。膜系統的(de)回收率在(zai)設計時就已(yi)經(jing)確定,是(shi)基于預設的(de)進(jin)水(shui)水(shui)質(zhi)而定的(de),回收率=(產水流量/進水流量)×100%


四(si)、反滲透設備進水條件


4.1  溫度條件在145℃之(zhi)間;

4.2  pH值必須(xu)在(zai)2到(dao)11的范圍之內;

4.3    有機物含量(CODmg/L)應(ying)該小(xiao)于(yu)1.5;

4.4     濁度(NTU)應該控制(zhi)在1.0以下;

4.5      淤(yu)泥密度指數(SDI值(zhi))<4.0;

4.6     余氯含量<0.1mg/L(實際控制在0);

4.7     鐵含量(liang)(mg/L):溶氧>5mg/L時,Fe<0.05;

4.8      二氧化硅含(han)量(liang)(mg/L):濃水(shui)中SiO2<100;LSIpHb-pHs<0;

4.9   SrBa等易形成難溶(rong)鹽的(de)離(li)子(zi):Ipb<0.8Ksp

若如果上述指標某(mou)一項(xiang)或幾項(xiang)不達標時,會對(dui)反(fan)滲透膜造成以下影(ying)響:

RO反滲透膜(mo)受金屬氧化物污(wu)染;

膠(jiao)體污染(ran);反滲(shen)透膜結(jie)垢;懸浮物污堵(du)RO反(fan)滲(shen)透膜;有機物及微生物等(deng)污染,導(dao)致(zhi)出水COD升高。


五、反滲(shen)透設(she)備應用領域


5.1制藥行業用水(shui):制藥用(yong)純化(hua)水(shui)、大輸液、針劑、片劑、生(sheng)化(hua)制品、設(she)備清洗等(deng)。

5.2化工行業工藝(yi)用水(shui):  化工產品制造(zao)用(yong)水、化妝(zhuang)品用(yong)水、化工循環水化肥(fei)用(yong)水等。

5.3實驗室用純水:實驗室檢驗用軟化水(shui)、純(chun)水(shui)、高純(chun)水(shui)等

5.4電子(zi)工業用超純水:集成電(dian)路、硅晶片、顯示(shi)管、電(dian)極箔等(deng)電(dian)子(zi)元器件沖洗水。

5.5電力行業鍋(guo)爐補給(gei)水:火力發電廠鍋(guo)爐(lu)、廠礦中低壓(ya)鍋(guo)爐(lu)動(dong)力系統。

5.6食(shi)品(pin)工業用水:飲用純凈水(shui)、飲料(liao)、啤酒、白酒、保健品等。

5.7海水苦咸水淡化:海島、艦船、海上鉆井平臺、苦咸水地區。

5.8生活(huo)飲用水:住宅小區分質供水(shui)、集團(家用)型(xing)純水(shui)機、軟水(shui)機等。

5.9其(qi)它工藝(yi)用水:汽(qi)車(che)、家電產品涂裝、鍍膜玻(bo)璃、精細(xi)化(hua)工、印染等。

技術咨詢:13716366206


上一篇:沒有了
下一篇:生產生活用水設備


FLECK軟化水設備 13716366206 zcjyscl@126.com 北京市朝陽區十八里店小武基橋東

版權所(suo)有:北京(jing)中創建(jian)源(yuan)環保有限公司     技(ji)術支持: